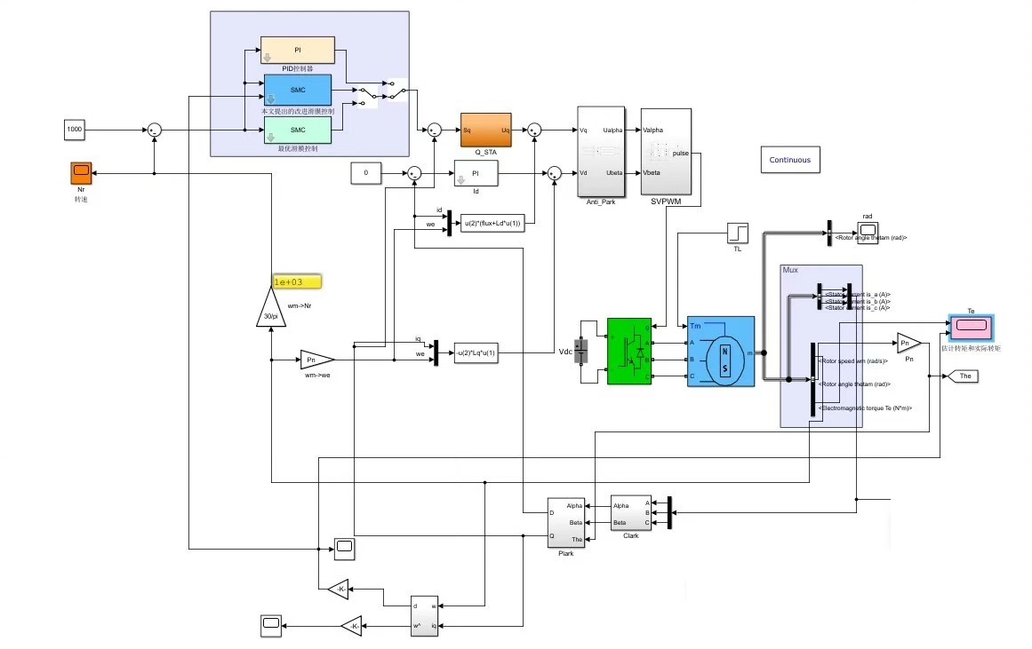
改进滑膜控制与传统控制的永磁同步电机PMSM仿真模型
学习资料:
①与仿真完全对应的29页Word文档详细说明和4页设计说明
②(PI、最优滑膜、改进滑膜)三种控制仿真模型\\t ③录制好的导出波形视频教学(已放在压缩包中)
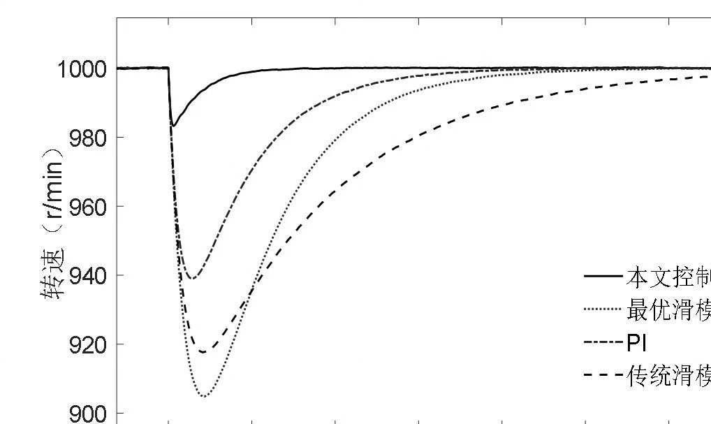
本文设计三种控制方法分别为PID调速控制器,传统滑模调速控制器及最优滑模调速控制器。
在传统滑模控制器的基础上,用一种积分性能最优滑模面取代传统的定常滑模面,设计了一种以滑模控制中动态误差为性能指标的最优滑模控制器。
通过理论分析和计算机仿真可以看出,相对于传统定常滑模切换面设计,连续时变滑模切换面设计能有效地减少状态变量到达滑模的时间,使控制迅速进入鲁棒状态。
详细文档与仿真一一对应,三种控制波形比较,联系网盘发货,默认2018b版本
YID:9345761483065625
奶油泡芙











